Typowa aplikacja chłodnicza i miejsce detekcji po stronie wtórnej z wykorzystaniem detektorów JUMO

Typowa aplikacja chłodnicza i miejsce detekcji po stronie wtórnej z wykorzystaniem detektorów JUMO

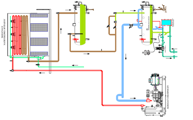
Rysunek 1: Typowa aplikacja chłodnicza i miejsce detekcji po stronie wtórnej z wykorzystaniem detektorów JUMO